About: The Control view allows you to monitor the playlist and gives you basic controls to skip elements, take Breaking Live, trigger ads, and activate/deactivate your Schedule system. It also has a responsive version which means you can use the Control view on your mobile device.
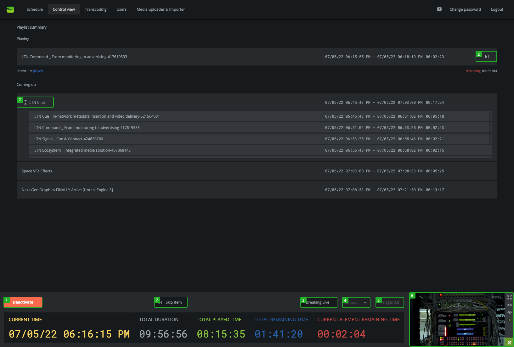
Overview Control view
- Skip item: Skips the currently playing element.
- Activate/Deactivate: Active/Deactivate the system.
- Breaking Live: Opens the preview of the Breaking Live live stream.
- Ad length: Sets the ad length for the triggered ad.
- Trigger Ad: Triggers an ad with the previously selected ad length.
- Preview: Shows a preview of the output.
- Expand/collapse sub-playlist: Expands/Collapses a video sequence or a video folder.
Mobile Control view
When using Schedule on a mobile device it will show the Control view by default.
- Skip item: Skips the currently playing element.
- Activate/Deactivate: Activates/Deactivates the playlist.
- Breaking Live: Opens the preview of the Breaking Live live stream.
- Ad length: Sets the ad length for the triggered ad.
- Trigger Ad: Triggers an ad with the previously selected ad length.
- Preview: Shows a preview of the output.
- Expand/collapse sub-playlist: Expands/Collapses a video sequence or a video folder.