About: When multiple users are active on the same Schedule system, their user sessions will be displayed to be aware of other present users. To avoid conflicting edits to the playlist only one active user can make changes to the playlist at a time.
Not sure how to start?
→ Learn about building a playlist.
User status display
The user display is located in the top right corner of the interface. It will display your own avatar (1) and every other user that is currently on the same system. The user avatar that has the green dot is the currently active user.
Overview of user status displays:
Active User - write access
If you are the only user on the system you will have write access by default, which means you can do modifications to the playlist without restrictions.
If you join a system where another active user is currently present, you will be informed by an alert that also provides you the option to claim write access (2) right away or continue in read-only mode (3).
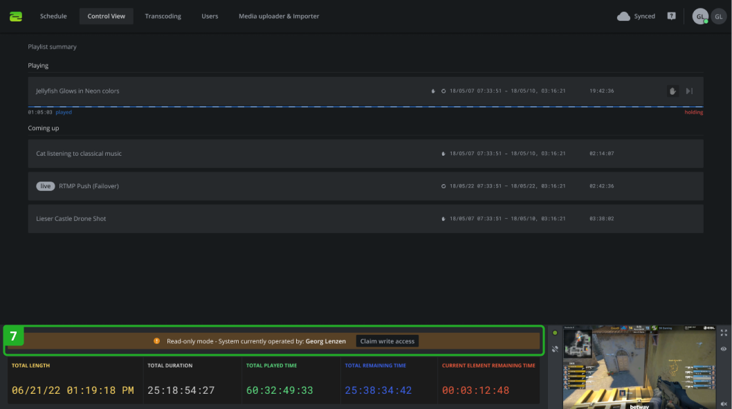
Read-only mode
When joining a system in read-only mode or being in read-only mode because the access has just been claimed, the playlist (4) is restricted from being modified. That applies to all playlist actions as well as adding elements from the library to the playlist. Also, the activate/deactivate button and the general settings (5) cannot be accessed.
In read-only mode, there is a banner (6) indicating the status and the person currently operating the system. It also inhabits the Claim write access button which can be clicked to switch from read-only mode to write mode.
The same behavior is valid for the Control View (7).
Exceptions
These pages are not affected by read-only mode and can always be modified.
- Graphics
- Users
- Transcoding
- Media Uploader & Importer