About: The Schedule in the Portal Management feature allows users to access and monitor multiple schedule instances from a single login in the LTN Portal. This includes viewing a list of all available schedule instances and monitoring servers in various responsive sizes, starting with full mobile view and PGM (Output) only.
Overview
This feature introduces a centralized management capability over the LTN portal management interface, where now also LTN Schedule users can view and manage multiple schedule instances from one centralized location. It includes:
- A list view of your active systems for easy navigation and overview.
- Multi-channel view with compressed functionality and information about your system.
- A dashboard view for just PGM output monitoring for up to 12 systems on one page.
Access Schedule via the Portal
To use Schedule Management via the Portal, users simply need to log in to the LTN Portal using their unified login account. If detected as a schedule user, they will be directed to the Playout tab automatically.
Login: https://www.ltnportal.com/login
- Unified Login: Access all schedule instances with a single account.
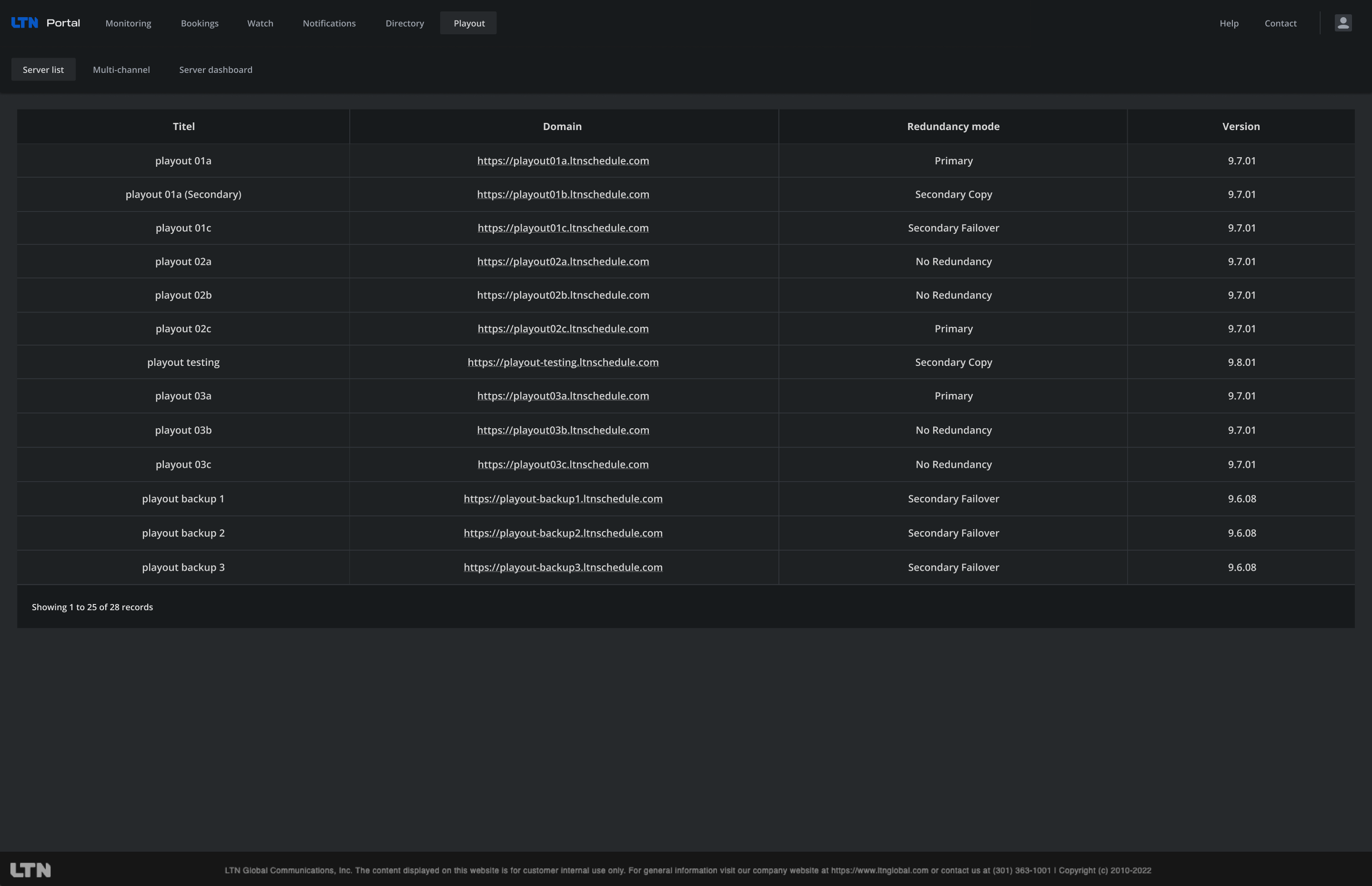
- List View: Displays the name, URL, redundancy status, and version of each schedule instance.
- Multi-Channel View: Shows mobile view embeds, with three per page, and includes a server selection dropdown.
- Dashboard View: Displays PGM embeds, with twelve per page, and includes a title bar with the instance name and server selection dropdown.
Key Functionalities
List View of Schedule Instances
- How it Works: Users can view a comprehensive list of all available schedule instances, including details such as name, URL, redundancy mode, and version.
- Benefits: Easy navigation and management of multiple schedule instances from a single interface.
Multi-Channel View
- How it Works: Users can monitor multiple servers using mobile view embeds, with three embeds displayed per page.
- Benefits: Convenient monitoring of multiple servers in a compact format.
Dashboard View
- How it Works: Users can view PGM embeds, with twelve embeds displayed per page, providing a comprehensive overview of multiple schedule instances.
- Benefits: Enhanced monitoring capabilities for PGM outputs, ideal for managing multiple instances simultaneously.
Server management
When using Schedule Management in the Portal, users can add multiple Schedule servers to the Multi-channel and Server dashboard view and are also able to directly open each of the servers directly:
-
Adding a server: To add a server, click on the Schedule server dropdown and select a server from the list. The server will then be displayed in the monitoring slot.
-
Accessing a server: You can access an active schedule server directly by clicking on the Go to server button next to the server selection dropdown. The Schedule server will open in a new tab with the user logged in already.