About: Video Monitoring enables users to observe the characteristics of video streams directly within the LTN Portal. It provides real-time and historical insights into video signals, allowing for proactive monitoring and troubleshooting.
Overview
Video Monitoring provides real-time dashboards that display transport stream characteristics and performance metrics. The interface shows current signal status plus 5-minute historical data including visual frame thumbnails, stream error detection, bitrate analysis, inter-arrival time measurements, SCTE 35 trigger monitoring, and audio loudness levels across all streams.
Accessing Monitoring Dashboards
Users can access the monitoring dashboards via the monitoring button from:
Monitoring Page > Active channels
Bookings Page > Distribution Groups
Explanation of Metrics
Thumbnails
A filmstrip displays the eight most recent frames of the monitored video signal. Each frame includes a timestamp indicating when it was decoded, providing a visual reference for recent signal activity.
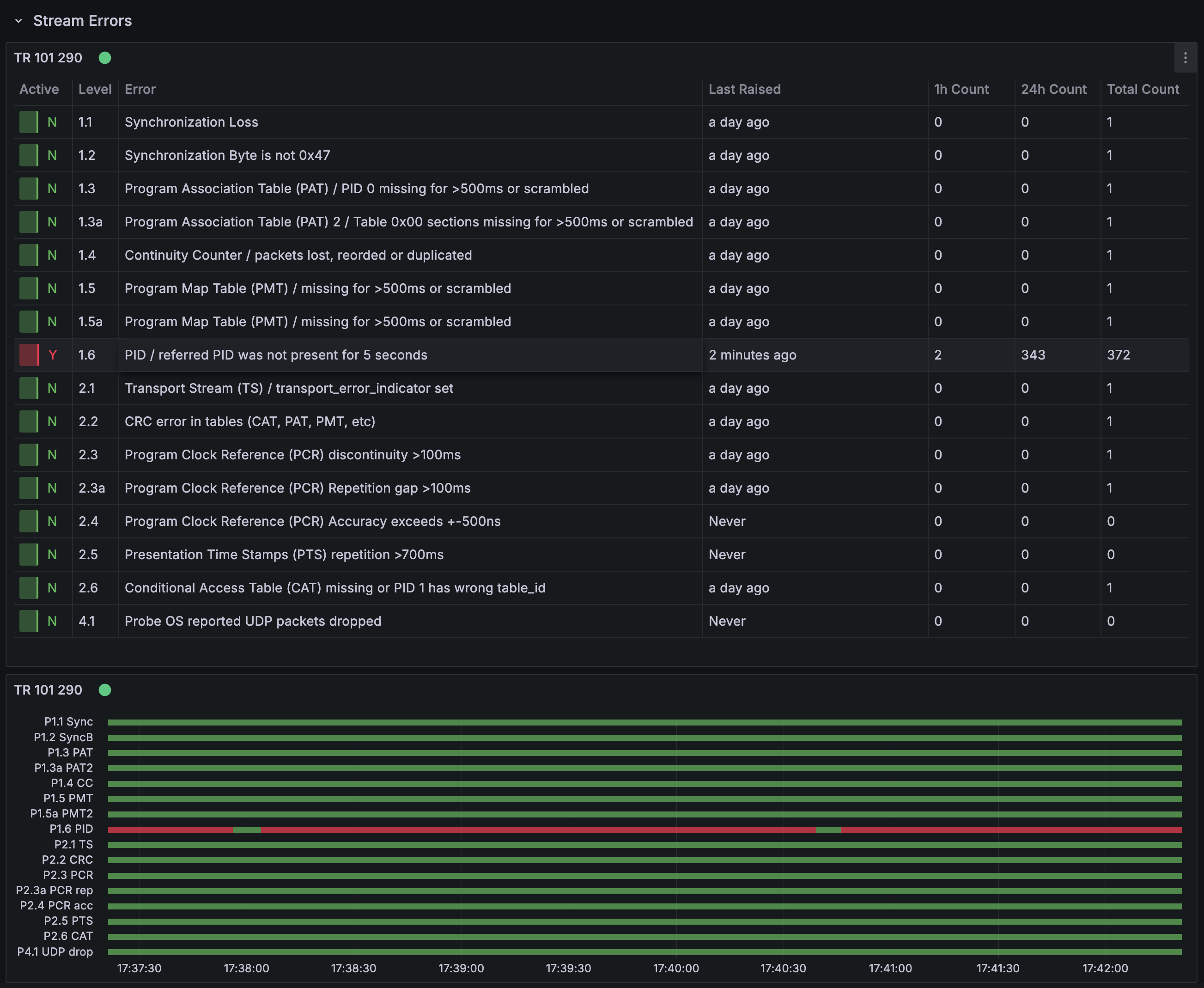
Stream Errors
Stream errors are listed according to the TR 101 290 standard. If the dashboard displays “Data is missing a number field” or “No data,” this means no errors have been detected. Users can hover over any red error bar to view specific error details; for example, a priority one PID Error as defined by TR 101 290. A historical view is also show, for errors over time.
The numbers displayed to the right summarise the total count of priority one and priority two errors within the selected timeframe.
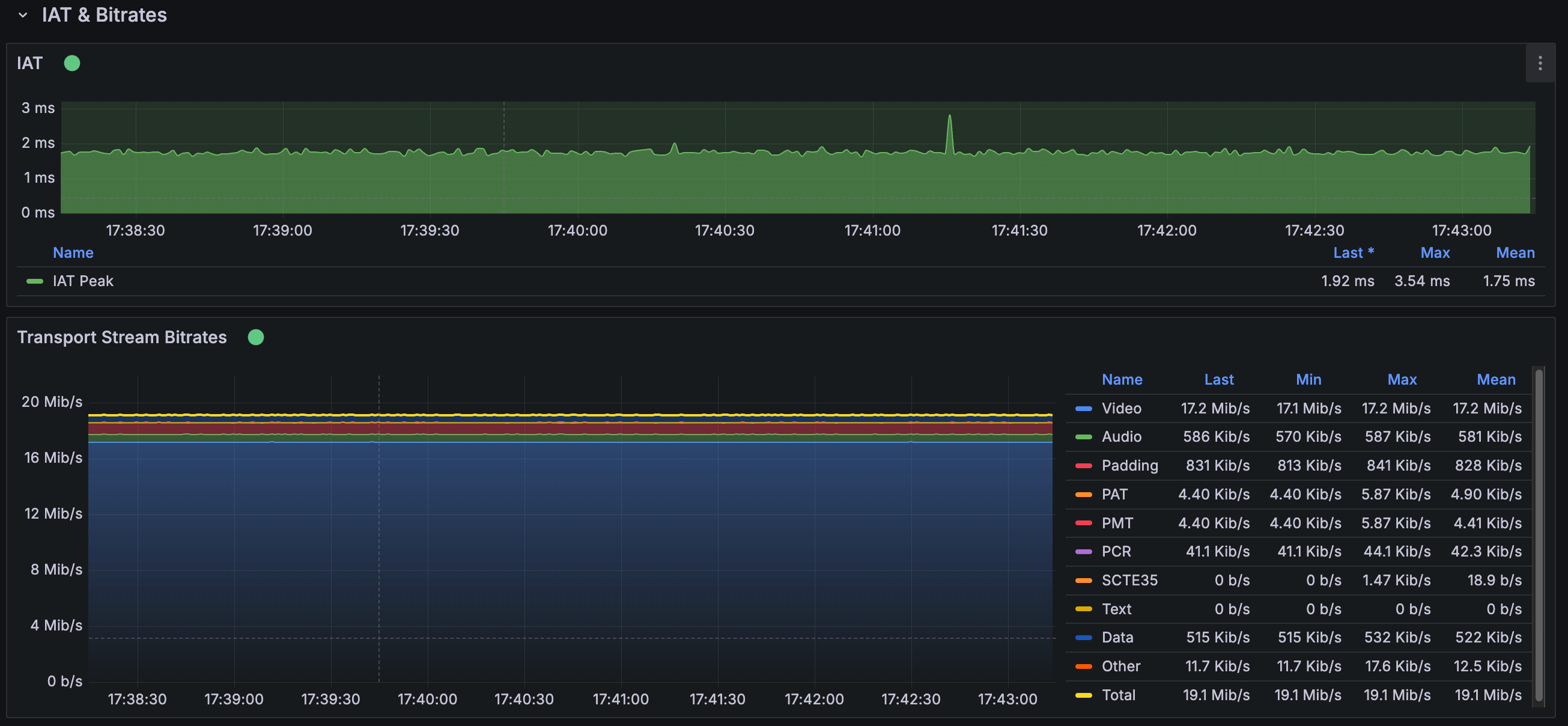
IAT & Bitrates
- IAT (Inter-Arrival Time): This metric measures the time between packet arrivals, which should remain constant and below a set threshold. The dashboard shows the peak IAT for each one-second measurement interval, as well as the maximum IAT recorded over all intervals.
- Transport Stream Bitrates: Bitrates are shown for each stream type, with the video bitrate representing the sum of all video streams in the multiplex. The graph always displays all stream groups (such as Data), even if some are not present in the current mux.
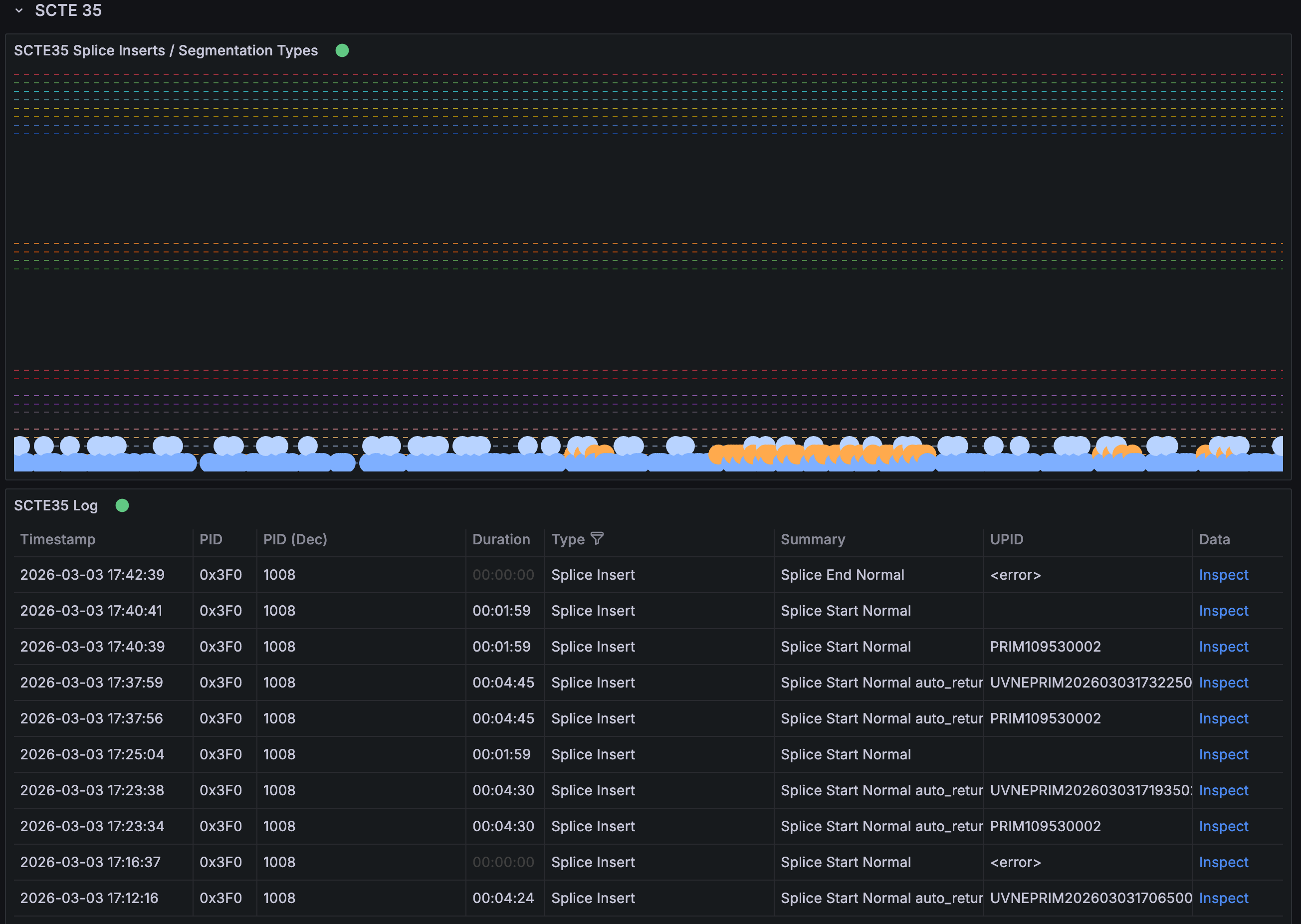
SCTE 35
The SCTE 35 graph shows the occurrence of triggers, categorised by type. Each splice type is represented by a different dashed line. If “Data is missing a number field” or “No data” appears, no SCTE 35 triggers have been detected. The SCTE 35 Log provides detailed information for each trigger, including the CRC32 checksum and other relevant properties.
Source, PID & Codec Info
A detailed table lists each PES (Packetised Elementary Stream) in the mux individually. Additional tables provide information about video and audio streams, such as codec type, pixel format, and sample rate. Audio streams also include loudness data.
Audio Loudness
This graph displays loudness measurements over time for each audio channel in every audio stream, with momentary loudness measured over 0.4 seconds.